View Issue Details
| ID | Project | Category | View Status | Date Submitted | Last Update |
|---|---|---|---|---|---|
| 0027433 | Legion Core | Latest instances / Актуальные инсты | public | 2023-08-25 15:20 | 2024-07-11 08:25 |
| Reporter | Hunterlol | Assigned To | Glazzer | ||
| Priority | urgent | Severity | major | Reproducibility | always |
| Status | closed | Resolution | duplicate | ||
| Platform | Windows | OS | 10 | OS Version | x64 |
| Summary | 0027433: Пожиратель маны - Верхний Каражан | ||||
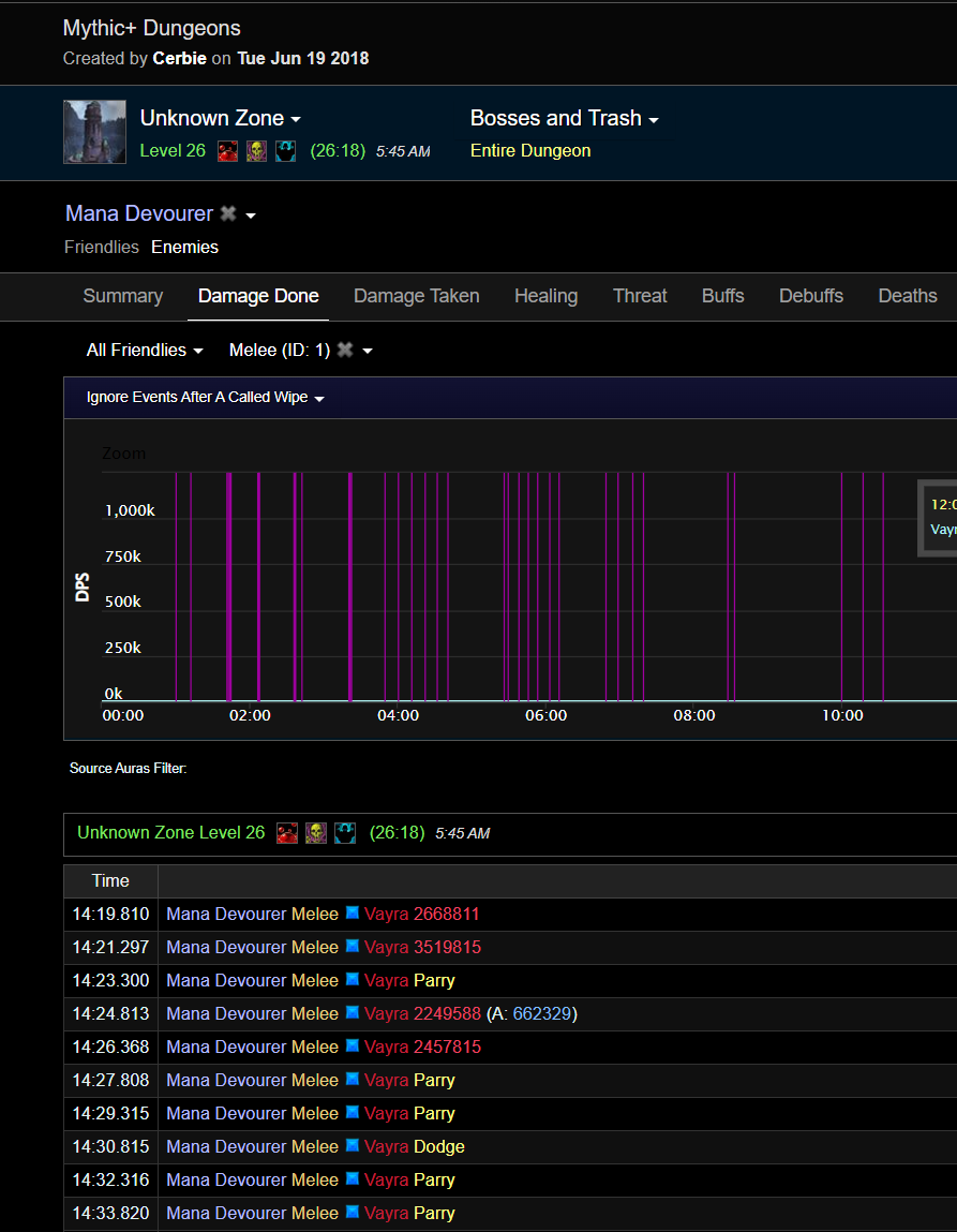
| Description | Босс подземелья Возвращение в Каражан (верх) авто атаки боса наносят какой-то слишком высокий урон, для проверки пошел в мифик 0 лог боя и полученного урона https://ru.warcraftlogs.com/reports/qz7fNCyk8JKgA1pM#fight=last&type=damage-taken&view=events персонаж имеет гир самый обыкновенный для 975 илвла 40 хасты 20 версы в бою с босом я стоял спиной и без костяного щита, чтобы просто видеть урон который наносится, в конце боя я повернулся к нему лицом и использовал костяной щит так же я попросил лог боя с данным боссом с офф сервера ( персонаж там + - 970 с теми же 10-15% версы) что не особо критично в 26 ключе противники усилены на 1024% кажется точно не скажу (в 27м 1092%) и если грубо увеличить босу урон из того что я получил в мифик 0 то получим 520000 + 1096% = 6219200 что немного перебор данных о стоковых значениях атаки у меня нету бтв Лог с оффы https://ru.warcraftlogs.com/reports/3axrfVpZMDzWqARm#fight=2&type=damage-taken&view=events&target=86&ability=1 | ||||
| Additional Information | От тестера: Лог с оффы https://ru.warcraftlogs.com/reports/3axrfVpZMDzWqARm#fight=2&type=damage-taken&view=events&target=86&ability=1 | ||||
| related to | 0027670 | assigned | Sweetdeath | Каражан |
| Date Modified | Username | Field | Change |
|---|---|---|---|
| 2023-08-25 15:20 | Hunterlol | New Issue | |
| 2023-08-25 15:20 | Hunterlol | Status | new => assigned |
| 2023-08-25 15:20 | Hunterlol | Assigned To | => Elhoron |
| 2023-08-25 15:20 | Hunterlol | File Added: image (1).png | |
| 2023-08-25 15:20 | Hunterlol | File Added: вирм.png | |
| 2023-08-26 11:26 | Elhoron | Assigned To | Elhoron => Glazzer |
| 2023-08-26 11:26 | Elhoron | Status | assigned => confirmed |
| 2023-08-26 11:26 | Elhoron | Additional Information Updated | View Revisions |
| 2023-08-26 11:27 | Elhoron | Note Added: 0072085 | |
| 2023-09-16 09:08 | Sweetdeath | Status | confirmed => closed |
| 2023-09-16 09:08 | Sweetdeath | Resolution | open => duplicate |
| 2023-09-16 09:08 | Sweetdeath | Description Updated | View Revisions |
| 2023-09-16 09:08 | Sweetdeath | Relationship added | related to 0027670 |
| 2025-01-24 07:26 | Alica228 | Category | Instances / Инсты => Latest instances / Актуальные инсты |