View Issue Details

IDProjectCategoryView StatusLast Update
0027331Legion CoreClasses - Warlock - Чернокнижникpublic2023-09-23 18:26
ReporterdeadzoneAssigned Togodxx 
PriorityurgentSeveritycrashReproducibilityalways
Status closedResolutionno response from player 
PlatformWindowsOS10OS Versionx64
Summary0027331: Агония, прок осколка души
Descriptionзаклинание чернокнижника специализации Колдовство https://www.wowhead.com/ru/spell=980/%D0%B0%D0%B3%D0%BE%D0%BD%D0%B8%D1%8F
в комментариях описание мне не совсем понятно, но не в этом суть
поиграв на сервере я заметил очень неприятную особенность, а именно дико низкий интервал прока осколка, порой по 12-14 секунд
найдя человека попросил дать лог боя рандомного 975-80 лока с обычными статами (30 30 120) и вот что в этом логе видно
что - осколков больше на 10-8

попросив людей мне сделали ва которая линкует в чат интервал прока осколка от агонии, и он виден на скрине
пожже возможно еще раздобуду скринов с логов
Steps To Reproduceлюбой таргет, любой варлок

Activities

deadzone

2023-08-15 13:50

reporter  

интервалы.jpg (524,160 bytes)
офф лог.png (199,550 bytes)
офф лог.png (199,550 bytes)
ювовлог.png (342,652 bytes)
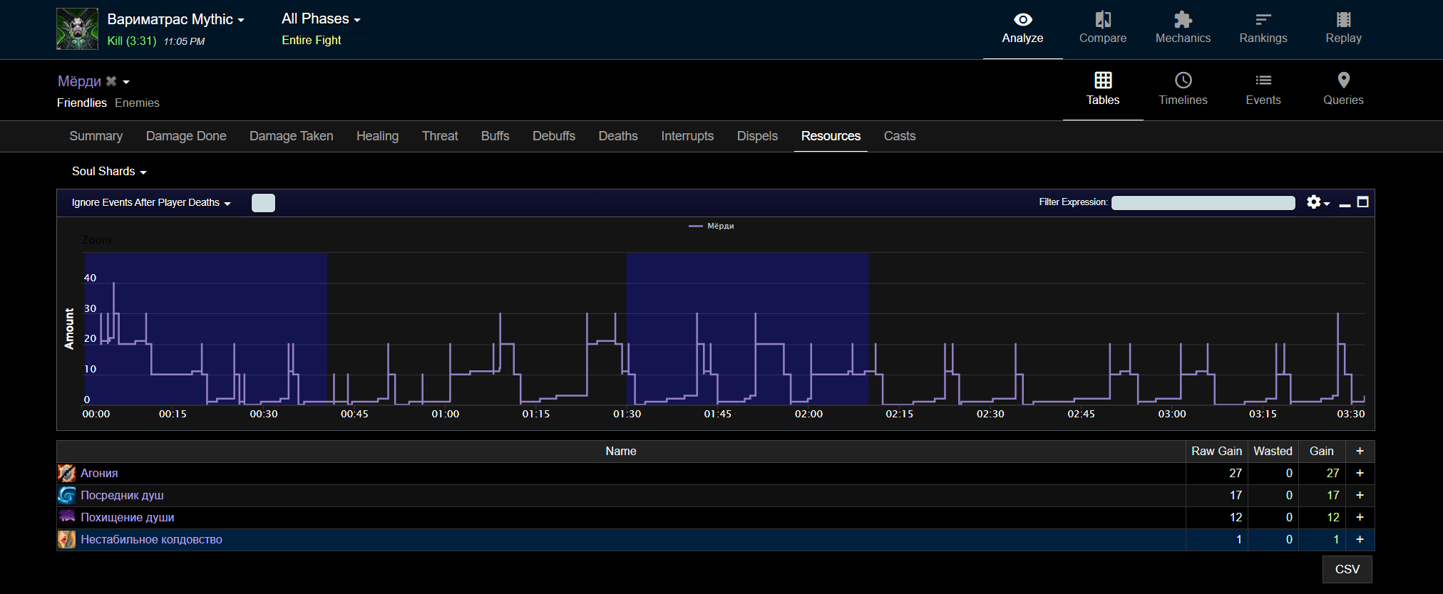
мёрди.png (109,265 bytes)
мёрди.png (109,265 bytes)

godxx

2023-08-16 03:05

updater   ~0071894

Доброго времени суток, вы не скинули даже ссылку на лог, да и судя по вашим скриншотам и скринам с офы
разница естественно есть но сравнение очень сухое, так-же есть различие во вторичных характеристиках, в основном в хасте, рейд баффы такие как бл, да в том-же везении,
в каком-то пулле больше в каком-то меньше, нужно больше доказательств насчет всего для сравнения.

Если можно преложить несколько ссылок на логи с увова, ну и так-же на лог с ритейла,
потому-что если так сравнивать то ничего хорошего не выйдет

deadzone

2023-08-16 19:04

reporter   ~0071903

два боя, в оба раскрыты с начала, когда есть бл
смысл давать вам ссылку на лог если они заархивированы и вы их не увидите
, если хотите сравнить - выберите матраса откройте любого с топ 500 и посмотрите.
разница в статах? почти у каждого в логе 10-12к хасты что равно 30-33 % кроме других случаев, и поверьте я что в 40 хасты что в 55 наблюдаю одну и ту же картину

godxx

2023-08-18 04:56

updater   ~0071914

Last edited: 2023-08-18 04:57

View 2 revisions

Большинство логов так-же заархивированны и для того что-бы быстрее решить вашу проблему,
мне нужен хотя-бы 1 полный лог с ритейла, так-что прошу вас пожалуйста найти и скинуть любой другой открытый лог который вы найдете,
с данным энкаунтером

deadzone

2023-08-19 01:12

reporter   ~0071930

вы просите показать вам открытый лог? как вам эго отправить, если вы эго не сможете открыть у себя?
показать вам скрин лога с видимой ссылкой и фулл таймом боя ?тоесть с 0й секунды и до победного?

deadzone

2023-08-19 01:25

reporter   ~0071931

Вот самый распростаненный лог с 25 проками шарда, таких условно 90% в топ 500
вот ссылочка вот открыто

image (4).png (328,917 bytes)

deadzone

2023-08-19 01:26

reporter   ~0071932

https://www.warcraftlogs.com/reports/DbTRChBAPjHmK1JY#fight=26&type=resources&source=12&spell=107&view=events

Owloo

2023-08-20 19:10

reporter   ~0071966

UP
Любопытная конечно тема, результаты как в логах с офы можно достичь при 47%(16 690) хасты и легендарной шапке , разница конечно колосальная если сравнивать с ритейлом где хасты было 12к, будет конечно интересно если в итоге окажется, что афлик не получал все это время треть своих ресурсов. Кстати, мало ли если нужно то сейчас афлики получают осколок раз в 12.5 секунд в среднем при 13к хасты. Разница в 33% по времени получения шардов, если судить по логам.

deadzone

2023-09-15 13:05

reporter   ~0072405

Все так же маловато

godxx

2023-09-20 05:20

updater   ~0072495

Доброго времени суток!
Получил доступ ко всем ранкинг логам и у большинства прок за средний отрезок боя в 3 минуты, около 23-24 осколков, кому-то везет чуть больше,
ну в основном у всех такой оверолл осколков, потестил в 12к рейтинга хасты + шапка + бл, у меня результаты сходятся в точности с логами

Issue History

Date Modified Username Field Change
2023-08-15 13:50 deadzone New Issue
2023-08-15 13:50 deadzone Status new => assigned
2023-08-15 13:50 deadzone Assigned To => godxx
2023-08-15 13:50 deadzone File Added: интервалы.jpg
2023-08-15 13:50 deadzone File Added: ювов количество.png
2023-08-15 13:50 deadzone File Added: офф количетсо.png
2023-08-15 13:50 deadzone File Added: офф лог.png
2023-08-15 13:50 deadzone File Added: ювовлог.png
2023-08-15 13:50 deadzone File Added: мёрди.png
2023-08-16 03:05 godxx Note Added: 0071894
2023-08-16 03:05 godxx Status assigned => feedback
2023-08-16 19:04 deadzone Note Added: 0071903
2023-08-16 19:04 deadzone Status feedback => assigned
2023-08-18 04:56 godxx Note Added: 0071914
2023-08-18 04:57 godxx Note Edited: 0071914 View Revisions
2023-08-18 04:57 godxx Status assigned => feedback
2023-08-19 01:12 deadzone Note Added: 0071930
2023-08-19 01:12 deadzone Status feedback => assigned
2023-08-19 01:25 deadzone File Added: image (4).png
2023-08-19 01:25 deadzone Note Added: 0071931
2023-08-19 01:26 deadzone Note Added: 0071932
2023-08-20 08:06 godxx Status assigned => acknowledged
2023-08-20 19:10 Owloo Note Added: 0071966
2023-09-15 13:05 deadzone Note Added: 0072405
2023-09-20 05:20 godxx Note Added: 0072495
2023-09-20 05:20 godxx Status acknowledged => feedback
2023-09-23 18:26 godxx Status feedback => closed
2023-09-23 18:26 godxx Resolution open => no response from player