View Issue Details
| ID | Project | Category | View Status | Date Submitted | Last Update |
|---|---|---|---|---|---|
| 0005378 | Legion Core | Classes - Warrior - Воин | public | 2019-09-21 20:55 | 2019-10-11 19:56 |
| Reporter | Blackplastilin | Assigned To | Ghost | ||
| Priority | high | Severity | major | Reproducibility | always |
| Status | resolved | Resolution | fixed | ||
| Summary | 0005378: Воин,Позвоночник Надж'ентуса | ||||
| Description | https://ru.wowhead.com/item=137087 при быстром применении способности Вихрь https://ru.wowhead.com/spell=1680 предыдущие атаки отменяются на примере из видео видно,что при 5-ти кратном использовании Вихря против 3-х противников суммарное кол-во попаданий должно составлять 90 (60+30),но если увеличить скорость произнесения способности то попадания начинают теряться,видимо,из-за того,что одна атака прерывает другую, на 2 видео c более быстрым произнесением способности после 5 раз использования вихря кол-во попаданий уже не 90 а 72 (48+24) *(3 противника нужны для того чтобы бонус от легендарного предмета начал работать) | ||||
| Additional Information | https://www.youtube.com/watch?v=ge98zp7zf-8 (использование вихря с легендаркой на маленькой скорости) https://www.youtube.com/watch?v=u0l6tL_pG9I (использование вихря с легендаркой на высокой скорости) | ||||
|
|
Постоянно сталкиваюсь с такой проблемой, играть нормально с поясом не возможно |
|
|
нужна информация как работает по офу 1) через какое время второй вихрь юзается? 2) что будет если давать два вихря подряд? тики теряются потому, что время жизни https://ru.wowhead.com/spell=227201 , 800 мс сам вихрь всемя тактами кастится за 400мс (0-200-400) второй вихрь кастится через 800мс, однако чтобы не попасть в режим зацикливания кастов (это когда начинается спам вихрей) он не может быть чаще 1200мс, тоесть, если применить вихрь , если у вас гкд на вихре меньше 1200мс, то при использовании его если вы пересечете таймер быстрее 1200мс, вы не дадите завершиться триггерящемуся вихрю, потеряя тем самым пару тактов |
|
|
проверяйте как сейчас |
|
|
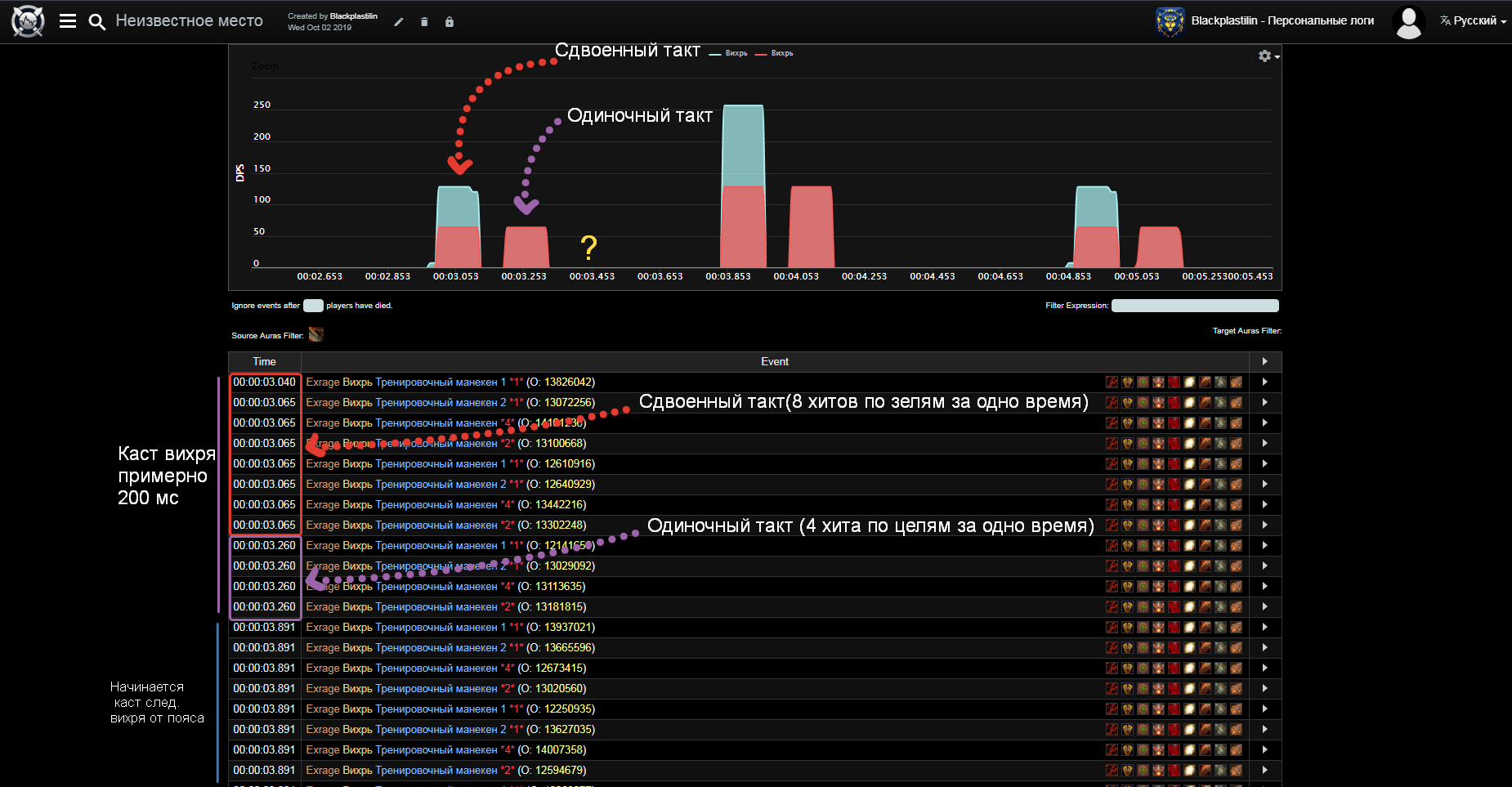
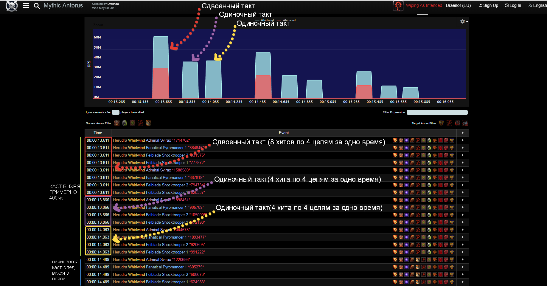
Сейчас ситуация стала с одной стороны немного лучше,а с другой стороны чуть-чуть непонятнее Порылся в логах с оффы,записал собственные и нашел еще пару вещей,которые у нас не идентичны ---------------------------------------------------------------------------------------------------------------------------------------------------------------------------------------------------------------------------------------------- https://www.warcraftlogs.com/reports/GHVb9QAkBXpmc4nY#fight=18&type=damage-done&source=4&view=events&ability=-1680&start=5325323&end=5328496 Это лог с оффы на Военном совете анторуса,воин использует https://ru.wowhead.com/item=137087,лог на 4 цели ---------------------------------------------------------------------------------------------------------------------------------------------------------------------------------------------------------------------------------------------- https://ru.warcraftlogs.com/reports/RPJzFf7T4Zt9WdwG/#fight=last&type=damage-done&source=1&ability=-1680&view=events&start=20232048&end=20235049 Это мой лог в 4 манекена в штормграде (пришлось запариться чтобы стянуть их в одно место) тест проводился при разгоне хасты и тем самым уменьшением гкд чтобы проверить потерю попаданий ,из-за этого случились некоторые аномалии(можно заметить что где-то в середине дубликат вихря и основной забагались из-за ГКД и соединились в один) ---------------------------------------------------------------------------------------------------------------------------------------------------------------------------------------------------------------------------------------------- если обратить внимание на таймкоды и диаграммы,то можно заметить самое первое и ключевое отличие:На оффе с поясом вихрь дает 4 такта(первые два проходят в одно время,третий примерно через 200 мс и четвертый примерно через 400 мс) А у нас их 3(первые два проходят в одно время,третий через 200 мс,а четвертый просто отсутствует) К слову до фикса было немного по-другому (Происходил первый такт(Не сдвоенный!) затем через 200 мс происходил второй и через 400 мс происходил третий(четвертого не было!)То есть вихрь кастился за 400 мс,но это было все равно 3 такта,просто за длительное время) После изменений ситуация стала следующей,в вихре все еще 3 такта,но теперь он кастится быстрее,за 200 мс Но если разгонять хасту тики все равно теряются,на оффе такого не происходит потому что время жизни https://ru.wowhead.com/item=137087 не 600 мс,а оно динамично,это можно увидеть если взять все тот же лог с Военного совета Анторуса и сравнить его с логом война в оке азшары на треше (Главное отличие этих логов в том,что у Война на Совете ГКД гораздо меньше чем у второго Война в Оке Азшары) ---------------------------------------------------------------------------------------------------------------------------------------------------------------------------------------------------------------------------------------------- https://www.warcraftlogs.com/reports/GHVb9QAkBXpmc4nY#fight=18&type=damage-done&source=4&view=events&ability=-1680&start=5325323&end=5328496 Лог война с Совета ---------------------------------------------------------------------------------------------------------------------------------------------------------------------------------------------------------------------------------------------- https://www.warcraftlogs.com/reports/gwdmfXKRaVHzA3yj#fight=3&type=damage-done&source=3&ability=-1680&start=626616881&end=626620125&view=events Лог война с Ока АЗшары ---------------------------------------------------------------------------------------------------------------------------------------------------------------------------------------------------------------------------------------------- в этих отрезках логов видно что войны сдают http://ru.wowhead.com/spell=1680 ,у первого Вара пояс дублирует http://ru.wowhead.com/spell=1680 спустя 426 мс и после прохождения каста от пояса(400 мс) он дает http://ru.wowhead.com/spell=1680 еще раз и каст происходит через 419 мс ,а у второго вара пояс дублирует http://ru.wowhead.com/spell=1680 спустя 729 мс и после прохождения каста от пояса(400 мс) он дает http://ru.wowhead.com/spell=1680 еще раз и каст происходит через 736 мс (Судя по всему касты встают в очередь,они не отменяют друг друга как у нас) По итогу,можно сделать вывод что основных проблемы 2 1.Это то,что пояс начинает давать вторую атаку фиксированно через 600 мс,а не динамично в зависимости от ГКД как на оффе 2.Это то,что у нас отсутствует четвертый тик от http://ru.wowhead.com/spell=1680 с поясом , Должно выглядеть так (-----0мс(Сдвоенный каст)----200мс(Одиночный каст)----400мс(одиночный каст)----) Сейчас у нас выглядит так (-----0(Сдвоенный каст)----200(Одиночный каст)----) А до фиксов выглядело так (-----0мс(Одиночный каст)----200мс(Одиночный каст)----400мс(одиночный каст)----) http://egammi.net/image/SZye (скрин логов с оффы с пояснениями) http://egammi.net/image/SZya (скрин наших логов для сравнения) Оффа Логи.png (264,125 bytes) |
|
|
тоесть по офу дублируемый вихрь должен вставляться сразу в те тики, что и у основы проходят, а не через время произноситься? (было через 400мс после основного, кастился второй с амплитудами 800-1000-1200), прибавить время от первого - 0-200-400, полный цикл двух вихрей за 1600мс (сейчас через 100мс после основного, второй с амплитудами 500-700-900, прибавить время от первого - 0-200-400, полный цикл двух вихрей за 900мс у меня допустим при 100% скорости не было потерь в тактах никаких |
|
|
Нет,он должен произноситься через время,просто это время должно равняться оставшемуся ГКД Война,то есть так Воин дает Вихрь,одновременно с этим запускается ГКД,вихрь проходит за 400мс,дальше происходит завершение ГКД и запускается еще один каст Вихря с пояса то есть 400+оставшееся ГКД+400, и снова я полез серчить все логи и БИНГО нашел нужный момент https://www.youtube.com/watch?v=-a1etGgTpHY& Если в этом ролике во время файта на 18:05 обратить внимание на каст панель война,то можно увидеть, что у него дубликат вихря от пояса тоже вызывает ГКД(он жмет на кнопку вихря,начинается откат по ГКД,и где-то на половине или ближе к концу у него таймер ГКД снова обновляется,хотя он сам ничего не нажимал,он бы банально не успел бы ничего нажать,значит это ГКД запускает его легендарка,которая дает вихрь) А значит что каст должен выглядеть примерно так "Собственный каст вара 400мс+оставшеесяГКД(но судя по-всему оно не полное,где-то 3/5 от оставшегосяГКД)+Каст вихря с пояса 400мс + оставшееся ГКД(которое уже тригерит не сам вар а легендарный пояс) Допустим,наше ГКД будет равно 1000мс,тогда 400мс +(600*3/5)мс +400мс+600мс и так по кругу или формула чуть проще для восприятия "ВИХРЬ ОТ ВАРА +(600*3/5)мс + ВИХРЬ ОТ ПОЯСА +600мс"и так по кругу или формула еще чуть проще "ВИХРЬ ОТ ВАРА +(оставшеесяГКД*3/5)+ВИХРЬ ОТ ПОЯСА +оставшеесяГКД" и так по кругу Это значит что у нас вихрь начинает пропадать,накладываться и отменять сам себя просто потому ,что каст от пояса не вызывает ГКД http://egammi.net/image/SZM7 2019-10-03_15-46-52.png (827,431 bytes) |
|
|
ммм, т.е вихрь с пояса таки должен каститься не игнорируя гкд основного абилити, а даже запуская его? а тогда чтобы иметь полную ясность, задержка применения после первого вихря сколько должна быть? сразу после окончания гкд? |
|
|
Да,пояс должен запускать гкд Да,примерно после окончания ГКД,но судя по ролику даже чуть раньше чем это ГКД завершится(на ролике видно что гкд обновляется где-то на половине),видимо там есть какой-то коэф. на который это самое ГКД сокращается, А последующее ГКД,которое вызывает пояс уже проходит полностью |
|
|
да потестил, всё так же получилось как и Blackplastili медленно - всё отлично. быстро - потеря 20% ударов/попаданий Баги: 1)вихрь у нас имеет 3 хита, на офе 4, но это незначительно т.к итоговый урон всё равно такой же каким должен быть, приоритет не срочный. 2)Прок пояса у нас реализован аля дополнительный выпад, решение(как вариант) - сделать начало анимации (если она важна) прока пораньше. у нас она бьет не сразу после 1ого вихря , а с задержкой значительной изза чего при бусте бывает совпадает с одним из будущих гкд и теряются удары... или проще говоря: обе анимации вихря должны закончится за 0,8-0,9 секуунды (350мс вихрь +100(задержка на пояс)+350мс анимация прока пояса) , но при этом само гкд не трогать. получим у кого гкд будет 1сек. будет стабилььный урон и анинмация у кого хасты мало и гкд гдето 1.2-1.3 секунды будут видеть задержку, переживут т.к урон будет всё тот же WoWScrnShot_100619_060834.jpg (422,859 bytes) WoWScrnShot_100619_061532.jpg (375,447 bytes) WoWScrnShot_100619_061540.jpg (375,961 bytes) |
|
|
стоп, я не понял, по дефолту вихрь делает три фазы ударов, а пояс просто добавляет 4ую фазу? или что? |
|
|
Ghost да Серег, пояс делает 4ую фазу если срабатывают условия его прока |
|
|
Признаюсь,я был запутан ситуацией,таймингами и задержками и в одном из своих суждений пришел к неверному выводу по поводу Доп.такта вихря,это и в правду было трудно понять по логам,да еще и с учетом того,что у нас пояс реализован в корне по-другому,Пояс и вправду должен добавлять только доп.такт в вихре,а не кастить дополнительный вихрь,и понял я это только сегодня,когда на скорости 0.25 из реплея высматривал расходуется ли рага война при касте каждого вихря,и,да,она расходуется,это значит,что вихрь не дает бесплатных дубликатов,он просто добавляет один такт,до этого я думал что Вихрь дает и доп такт и бесплатный дубликат,но это не так |
|
|
переписал |
| Date Modified | Username | Field | Change |
|---|---|---|---|
| 2019-09-21 20:55 | Blackplastilin | New Issue | |
| 2019-09-21 20:55 | Blackplastilin | Status | new => assigned |
| 2019-09-21 20:55 | Blackplastilin | Assigned To | => kapysha |
| 2019-09-21 20:55 | Blackplastilin | Tag Attached: #Легендарка | |
| 2019-09-21 20:55 | Blackplastilin | Tag Attached: #лега | |
| 2019-09-21 20:55 | Blackplastilin | Tag Attached: воин | |
| 2019-09-21 23:08 | Executioner | Note Added: 0013163 | |
| 2019-09-25 20:50 | kapysha | Status | assigned => acknowledged |
| 2019-09-27 13:59 | Maksin | Assigned To | kapysha => deadinside |
| 2019-09-27 15:33 | deadinside | Assigned To | deadinside => Ghost |
| 2019-09-27 15:34 | deadinside | Status | acknowledged => confirmed |
| 2019-10-01 18:05 | Ghost | Assigned To | Ghost => deadinside |
| 2019-10-01 18:14 | Ghost | Status | confirmed => acknowledged |
| 2019-10-01 18:14 | Ghost | Note Added: 0013795 | |
| 2019-10-02 12:04 | Ghost | Note Added: 0013862 | |
| 2019-10-02 16:47 | Blackplastilin | File Added: Оффа Логи.png | |
| 2019-10-02 16:47 | Blackplastilin | File Added: UWOW Логи.png | |
| 2019-10-02 16:47 | Blackplastilin | Note Added: 0013867 | |
| 2019-10-03 02:25 | deadinside | Assigned To | deadinside => Ghost |
| 2019-10-03 02:26 | deadinside | Status | acknowledged => confirmed |
| 2019-10-03 03:44 | Ghost | Note Added: 0013887 | |
| 2019-10-03 15:23 | Blackplastilin | File Added: 2019-10-03_15-46-52.png | |
| 2019-10-03 15:23 | Blackplastilin | Note Added: 0013905 | |
| 2019-10-03 16:57 | Ghost | Note Added: 0013906 | |
| 2019-10-04 16:43 | Blackplastilin | Note Added: 0013956 | |
| 2019-10-06 06:17 | rovrnomy | File Added: WoWScrnShot_100619_060834.jpg | |
| 2019-10-06 06:17 | rovrnomy | File Added: WoWScrnShot_100619_061532.jpg | |
| 2019-10-06 06:17 | rovrnomy | File Added: WoWScrnShot_100619_061540.jpg | |
| 2019-10-06 06:17 | rovrnomy | Note Added: 0014017 | |
| 2019-10-06 12:12 | Ghost | Note Added: 0014036 | |
| 2019-10-06 14:18 |
|
Note Added: 0014051 | |
| 2019-10-07 20:33 | Blackplastilin | Note Added: 0014194 | |
| 2019-10-11 19:56 | Ghost | Status | confirmed => new |
| 2019-10-11 19:56 | Ghost | Note Added: 0014520 | |
| 2019-10-11 19:56 | Ghost | Status | new => resolved |
| 2019-10-11 19:56 | Ghost | Resolution | open => fixed |
| 2021-07-26 16:23 | Alica228 | Category | Classes - Warrior - Вар => Classes - Warrior - Воин |